监控和指标
指标提供了对集群内部发生的事情的洞察。它们是监控和调试的宝贵资源。 Alluxio设置了一个基于Prometheus官方指标库的可配置指标系统。 该指标系统以Prometheus的公开格式来陈列指标。
Alluxio的指标被划分为根据Alluxio组件相对应的不同实例。当前支持以下实例:
Coordinator: Alluxio coordinator 进程。
Worker: Alluxio worker 进程。
FUSE进程: Alluxio FUSE进程,无论作为daemon set process还是通过CSI运行
使用
向目标Alluxio进程的/metrics/
发送HTTP请求,获取所有指标的快照。
# Get the metrics from Alluxio processes
$ curl <COORDINATOR_HOSTNAME>:<COORDINATOR_WEB_PORT>/metrics/
$ curl <WORKER_HOSTNAME>:<WORKER_WEB_PORT>/metrics/
$ curl <FUSE_HOSTNAME>:<FUSE_WEB_PORT>/metrics/
例如,对于本地进程:
# Get the local coordinator metrics with its default web port 19999
$ curl 127.0.0.1:19999/metrics/
# Get the local worker metrics with its default web port 30000
$ curl 127.0.0.1:30000/metrics/
# Get the local fuse metrics with its default web port 49999
$ curl 127.0.0.1:49999/metrics/
集成
Prometheus
使用示例prometheus.yml
配置Prometheus服务以抓取相关指标。注意,如果需要Grafana集成,则不应更改job_name
。
global:
scrape_interval: 60s
scrape_configs:
- job_name: "prometheus"
static_configs:
- targets: [ 'localhost:9090' ]
- job_name: "coordinator"
static_configs:
- targets: [ '<COORDINATOR_HOSTNAME>:<COORDINATOR_WEB_PORT>' ]
- job_name: "worker"
static_configs:
- targets: [ '<WORKER_HOSTNAME>:<WORKER_WEB_PORT>' ]
- job_name: "fuse"
static_configs:
- targets: [ '<FUSE_HOSTNAME>:<FUSE_WEB_PORT>' ]
Grafana
Grafana是一个用于可视化时间序列数据的指标分析和可视化软件。 您可以使用Grafana更好地将Alluxio收集的各种指标可视化展示。 该软件允许用户更容易地查看Alluxio中内存、存储和完成运行操作的变化。
Grafana支持从Prometheus可视化数据。以下步骤可以帮助您基于Grafana和Prometheus轻松构建Alluxio监控系统。
下载Alluxio的Grafana模板JSON文件:alluxio-dashboard-template.json
将模板JSON文件导入以创建仪表板。请参阅此示例以导入仪表板。
以自定义名称,例如prometheus-alluxio,将Prometheus数据源添加到Grafana。请参阅教程以获取导入仪表板的帮助。
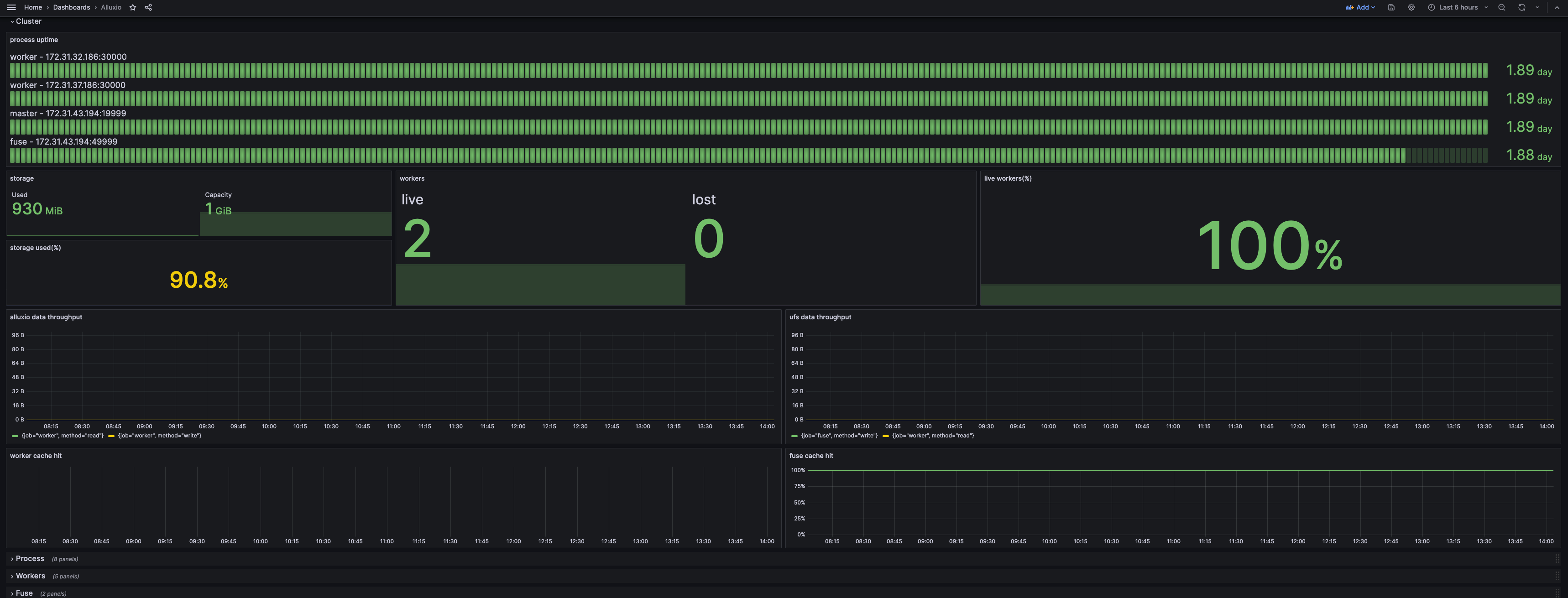
如果您的Grafana仪表板看起来像下面的截图,那么您已成功构建了监控系统。

默认情况下,只有集群行被展开,以显示当前状态的摘要。 进程行显示资源消耗和与JVM相关的指标,可以在顶部通过服务或实例进行过滤。 其他行显示某些组件的详细信息,可以通过实例进行过滤。
Kubernetes Operator
Operator支持使用内置的Prometheus和Grafana构建集群。配置和Grafana模板已经包括在内。只需在AlluxioCluster
配置中设置以下开关:
spec:
alluxio-monitor:
enabled: true
通过节点主机名访问Grafana
Grafana会将在其主机的8080端口上公开其服务。使用kubectl获取主机名:
kubectl get pod $(kubectl get pod -l name=alluxio-monitor-grafana --no-headers -o custom-columns=:metadata.name) -o jsonpath='{.spec.nodeName}'
假设主机名是foo.kubernetes.org
,那么您可以在以下地址访问Grafana服务:
http://foo.kubernetes.org:8080/
通过端口转发访问Grafana
如果因网络问题无法通过节点主机名直接访问 Grafana,可以使用端口转发将 Grafana 的端口映射到本地,从而通过本地端口进行访问。
执行 kubectl port-forward
命令进行端口转发
kubectl port-forward $(kubectl get pod -l app.kubernetes.io/component=grafana -o jsonpath="{.items[0].metadata.name}") 3000:3000
您可以通过以下地址在本地直接访问Grafana服务:
http://localhost:3000
Kubernetes中的Prometheus
将以下代码片段添加到Prometheus配置中。该配置将使Prometheus从具有特定注解的Kubernetes pod中抓取数据。
scrape_configs:
- job_name: 'prometheus'
kubernetes_sd_configs:
- role: pod
namespaces:
names:
- default
tls_config:
insecure_skip_verify: true
relabel_configs:
- source_labels: [__meta_kubernetes_pod_label_app_kubernetes_io_instance]
action: keep
regex: (?:alluxio-monitor-prometheus)
- source_labels: [__meta_kubernetes_pod_label_app_kubernetes_io_component]
action: keep
regex: prometheus
- source_labels: [__meta_kubernetes_pod_annotation_prometheus_io_scrape]
action: keep
regex: true
- source_labels: [__meta_kubernetes_pod_annotation_prometheus_io_path]
action: replace
target_label: __metrics_path__
regex: (.+)
- source_labels: [__address__, __meta_kubernetes_pod_annotation_prometheus_io_port]
action: replace
regex: ([^:]+)(?::\d+)?;(\d+)
replacement: $1:$2
target_label: __address__
- action: labelmap
regex: __meta_kubernetes_pod_label_(.+)
- source_labels: [__meta_kubernetes_namespace]
action: replace
target_label: namespace
- source_labels: [__meta_kubernetes_pod_name]
action: replace
target_label: pod_name
- source_labels: [__meta_kubernetes_pod_node_name]
action: replace
target_label: node
- source_labels: [__meta_kubernetes_pod_label_app_kubernetes_io_instance]
action: replace
target_label: cluster_name
- job_name: 'coordinator'
kubernetes_sd_configs:
- role: pod
namespaces:
names:
- default
tls_config:
insecure_skip_verify: true
relabel_configs:
- source_labels: [__meta_kubernetes_pod_label_app_kubernetes_io_instance]
action: keep
regex: (?:alluxio)
- source_labels: [__meta_kubernetes_pod_label_app_kubernetes_io_component]
action: keep
regex: coordinator
- source_labels: [__meta_kubernetes_pod_annotation_prometheus_io_path]
action: replace
target_label: __metrics_path__
regex: (.+)
- source_labels: [__address__, __meta_kubernetes_pod_annotation_prometheus_io_port]
action: replace
regex: ([^:]+)(?::\d+)?;(\d+)
replacement: $1:$2
target_label: __address__
- action: labelmap
regex: __meta_kubernetes_pod_label_(.+)
- source_labels: [__meta_kubernetes_namespace]
action: replace
target_label: namespace
- source_labels: [__meta_kubernetes_pod_name]
action: replace
target_label: pod_name
- source_labels: [__meta_kubernetes_pod_node_name]
action: replace
target_label: node
- source_labels: [__meta_kubernetes_pod_label_app_kubernetes_io_instance]
action: replace
target_label: cluster_name
- job_name: 'worker'
kubernetes_sd_configs:
- role: pod
namespaces:
names:
- default
tls_config:
insecure_skip_verify: true
relabel_configs:
- source_labels: [__meta_kubernetes_pod_label_app_kubernetes_io_instance]
action: keep
regex: (?:alluxio)
- source_labels: [__meta_kubernetes_pod_label_app_kubernetes_io_component]
action: keep
regex: worker
- source_labels: [__meta_kubernetes_pod_annotation_prometheus_io_scrape]
action: keep
regex: true
- source_labels: [__meta_kubernetes_pod_annotation_prometheus_io_path]
action: replace
target_label: __metrics_path__
regex: (.+)
- source_labels: [__address__, __meta_kubernetes_pod_annotation_prometheus_io_port]
action: replace
regex: ([^:]+)(?::\d+)?;(\d+)
replacement: $1:$2
target_label: __address__
- action: labelmap
regex: __meta_kubernetes_pod_label_(.+)
- source_labels: [__meta_kubernetes_namespace]
action: replace
target_label: namespace
- source_labels: [__meta_kubernetes_pod_name]
action: replace
target_label: pod_name
- source_labels: [__meta_kubernetes_pod_node_name]
action: replace
target_label: node
- source_labels: [__meta_kubernetes_pod_label_app_kubernetes_io_instance]
action: replace
target_label: cluster_name
- job_name: 'fuse'
kubernetes_sd_configs:
- role: pod
namespaces:
names:
- default
tls_config:
insecure_skip_verify: true
relabel_configs:
- source_labels: [__meta_kubernetes_pod_label_app_kubernetes_io_instance]
action: keep
regex: (?:alluxio)
- source_labels: [__meta_kubernetes_pod_label_app_kubernetes_io_component]
action: keep
regex: (csi-)?fuse
- source_labels: [__meta_kubernetes_pod_annotation_prometheus_io_scrape]
action: keep
regex: true
- source_labels: [__meta_kubernetes_pod_annotation_prometheus_io_path]
action: replace
target_label: __metrics_path__
regex: (.+)
- source_labels: [__address__, __meta_kubernetes_pod_annotation_prometheus_io_port]
action: replace
regex: ([^:]+)(?::\d+)?;(\d+)
replacement: $1:$2
target_label: __address__
- action: labelmap
regex: __meta_kubernetes_pod_label_(.+)
- source_labels: [__meta_kubernetes_namespace]
action: replace
target_label: namespace
- source_labels: [__meta_kubernetes_pod_name]
action: replace
target_label: pod_name
- source_labels: [__meta_kubernetes_pod_node_name]
action: replace
target_label: node
- source_labels: [__meta_kubernetes_pod_label_app_kubernetes_io_instance]
action: replace
target_label: cluster_name
请注意,scrape_configs
中的job_name
需要保持不变,因为它将用作仪表板中的过滤器。
以下是所需的元数据:
labels:
app.kubernetes.io/instance: alluxio # used to distinguish different alluxio cluster
app.kubernetes.io/component: worker # values from operator deployment are coordinator, worker, fuse, and csi-fuse. depends on the pod
annotations:
prometheus.io/scrape: "true"
# values should match with the port of the component. By default, it's 19999 for coordinator, 30000 for worker, and 49999 for fuse
prometheus.io/port: "30000"
prometheus.io/path: "/metrics/"
Last updated