# Monitoring and Metrics

Metrics provide insight into what is going on in the cluster. They are an invaluable resource for monitoring and debugging. Alluxio has a configurable metrics system based on the [Prometheus Official Metrics Library](https://github.com/prometheus/client_java). The metrics system exposes metrics in Prometheus exposition format.

Alluxio’s metrics are partitioned into different instances corresponding to Alluxio components. The following instances are currently supported:

* Coordinator: The Alluxio coordinator process
* Worker: The Alluxio worker process

## Usage

Send an HTTP request to `/metrics/` of the target Alluxio processes and get a snapshot of all metrics.

```shell
# Get the metrics from Alluxio processes
$ curl <COORDINATOR_HOSTNAME>:<COORDINATOR_WEB_PORT>/metrics/
$ curl <WORKER_HOSTNAME>:<WORKER_WEB_PORT>/metrics/
```

For example, for the local processes:

```shell
# Get the local coordinator metrics with its default web port 19999
$ curl 127.0.0.1:19999/metrics/
# Get the local worker metrics with its default web port 30000
$ curl 127.0.0.1:30000/metrics/
```

Refer to [Metrics](https://documentation.alluxio.io/ee-da-en/da-3.5/reference/metrics) for more details of the exported metrics.

## Integration

### Prometheus

Configure the Prometheus service using the sample `prometheus.yml` to scrape the metrics. Note that the `job_name` should not be changed if the Grafana integration is needed.

```yaml
global:
  scrape_interval: 60s

scrape_configs:
  - job_name: "prometheus"
    static_configs:
      - targets: [ 'localhost:9090' ]
  - job_name: "coordinator"
    static_configs:
      - targets: [ '<COORDINATOR_HOSTNAME>:<COORDINATOR_WEB_PORT>' ]
  - job_name: "worker"
    static_configs:
      - targets: [ '<WORKER_HOSTNAME>:<WORKER_WEB_PORT>' ]
```

### Grafana

Grafana is a metrics analytics and visualization software used for visualizing time series data. You can use Grafana to better visualize the various metrics that Alluxio collects. The software allows users to more easily see changes in memory, storage, and completed operations in Alluxio.

Grafana supports visualizing data from Prometheus. The following steps can help you to build your Alluxio monitoring based on Grafana and Prometheus easily.

1. Download the Grafana template JSON file for Alluxio: [alluxio-dashboard-template.json](https://alluxio-binaries.s3.amazonaws.com/artifactsBundle/ee/AI-3.5-10.0.0/alluxio-dashboard-template.json)
2. Import the template JSON file to create a dashboard. See this [example](https://grafana.com/docs/grafana/latest/dashboards/export-import/#importing-a-dashboard) for importing a dashboard.
3. Add the Prometheus data source to Grafana with a custom name, ex. *prometheus-alluxio*. Refer to the [tutorial](https://grafana.com/docs/grafana/latest/datasources/add-a-data-source/#add-a-data-source) for help on importing a dashboard.

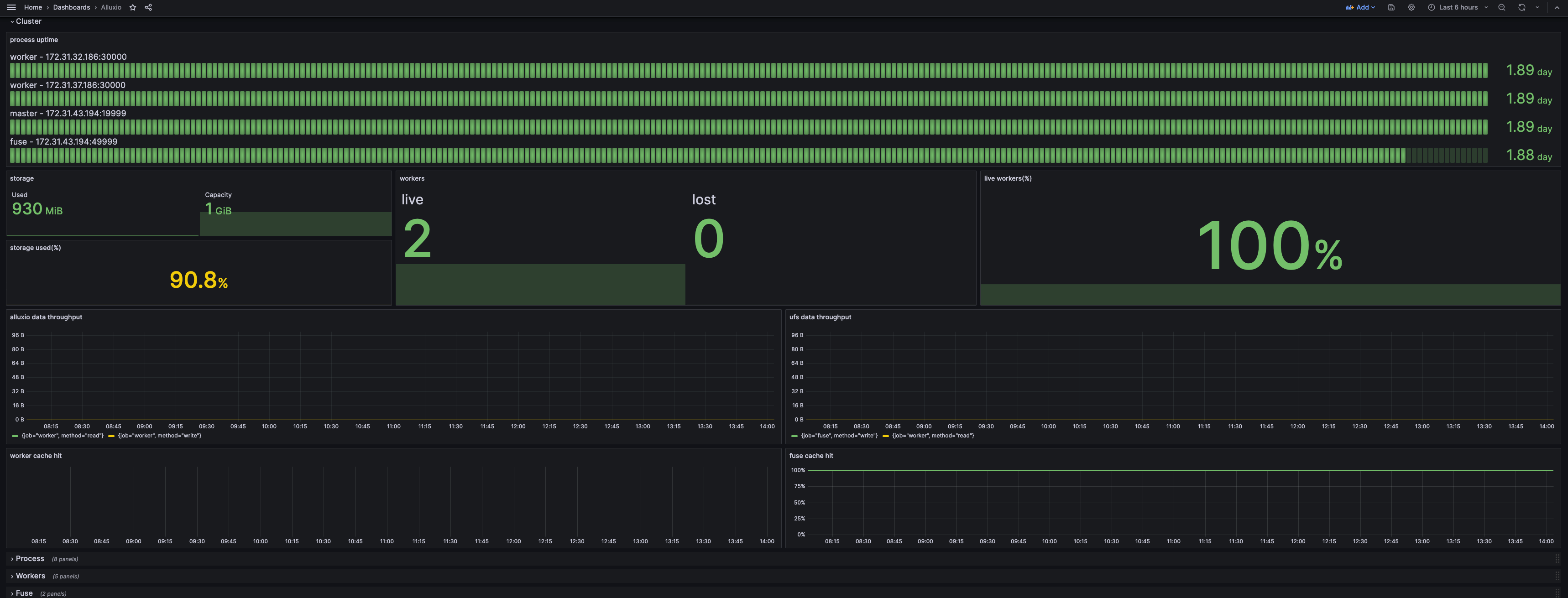
If your Grafana dashboard appears like the screenshot below, you have built your monitoring successfully.

<figure><img src="https://1728011789-files.gitbook.io/~/files/v0/b/gitbook-x-prod.appspot.com/o/spaces%2FwTjgeRBY4wdNQcXHCkz9%2Fuploads%2Fgit-blob-f08ccc4154c11f5c1871e9ba42541a23eb6c4551%2Fscreenshot_grafana_webui.png?alt=media" alt=""><figcaption></figcaption></figure>

By default, only the *Cluster* row is unfolded, to show the abstract of the current status. The *Process* row shows the resource consumption and JVM-related metrics, which can be filtered by either services or instances at the top. The other rows show the details of certain components and can be filtered by instances.

### Kubernetes Operator

The operator supports building a cluster with bundled Prometheus and Grafana. The configuration and the Grafana template are already included. Just set the following switch in the `AlluxioCluster` configuration:

```yaml
spec:
  alluxio-monitor:
    enabled: true
```

#### Accessing Grafana via Node Hostname

The Grafana will expose its service on the 8080 port on its host. Use kubectl to get the hostname:

```shell
kubectl get pod $(kubectl get pod -l app.kubernetes.io/component=grafana --no-headers -o custom-columns=:metadata.name) -o jsonpath='{.spec.nodeName}'
```

Assume the hostname is `foo.kubernetes.org`, then you can access the Grafana service on:

```
http://foo.kubernetes.org:8080/
```

#### Accessing Grafana via Port Forwarding

If you are unable to access Grafana directly through the node's hostname due to network issues, you can use port forwarding to map Grafana's port to your local machine, allowing you to access it locally.

Run the following `kubectl port-forward` command to set up port forwarding:

```console
kubectl port-forward $(kubectl get pod -l app.kubernetes.io/component=grafana -o jsonpath="{.items[0].metadata.name}") 3000:3000
```

You can then access the Grafana service locally at:

```
http://localhost:3000
```

### Prometheus with Kubernetes

Add the following snippet to the Prometheus configuration. The configuration will make the Prometheus scrape from the Kubernetes pods with certain annotations.

```yaml
scrape_configs:
  - job_name: 'prometheus'
    kubernetes_sd_configs:
      - role: pod
        namespaces:
          names:
            - default
    tls_config:
      insecure_skip_verify: true
    relabel_configs:
      - source_labels: [__meta_kubernetes_pod_label_app_kubernetes_io_instance]
        action: keep
        regex: (?:alluxio)
      - source_labels: [__meta_kubernetes_pod_label_app_kubernetes_io_component]
        action: keep
        regex: prometheus
      - source_labels: [__meta_kubernetes_pod_annotation_prometheus_io_scrape]
        action: keep
        regex: true
      - source_labels: [__meta_kubernetes_pod_annotation_prometheus_io_path]
        action: replace
        target_label: __metrics_path__
        regex: (.+)
      - source_labels: [__address__, __meta_kubernetes_pod_annotation_prometheus_io_port]
        action: replace
        regex: ([^:]+)(?::\d+)?;(\d+)
        replacement: $1:$2
        target_label: __address__
      - action: labelmap
        regex: __meta_kubernetes_pod_label_(.+)
      - source_labels: [__meta_kubernetes_namespace]
        action: replace
        target_label: namespace
      - source_labels: [__meta_kubernetes_pod_name]
        action: replace
        target_label: pod_name
      - source_labels: [__meta_kubernetes_pod_node_name]
        action: replace
        target_label: node
      - source_labels: [__meta_kubernetes_pod_label_app_kubernetes_io_instance]
        action: replace
        target_label: cluster_name

  - job_name: 'coordinator'
    kubernetes_sd_configs:
      - role: pod
        namespaces:
          names:
            - default
    tls_config:
      insecure_skip_verify: true
    relabel_configs:
      - source_labels: [__meta_kubernetes_pod_label_app_kubernetes_io_instance]
        action: keep
        regex: (?:alluxio)
      - source_labels: [__meta_kubernetes_pod_label_app_kubernetes_io_component]
        action: keep
        regex: coordinator
      - source_labels: [__meta_kubernetes_pod_annotation_prometheus_io_path]
        action: replace
        target_label: __metrics_path__
        regex: (.+)
      - source_labels: [__address__, __meta_kubernetes_pod_annotation_prometheus_io_port]
        action: replace
        regex: ([^:]+)(?::\d+)?;(\d+)
        replacement: $1:$2
        target_label: __address__
      - action: labelmap
        regex: __meta_kubernetes_pod_label_(.+)
      - source_labels: [__meta_kubernetes_namespace]
        action: replace
        target_label: namespace
      - source_labels: [__meta_kubernetes_pod_name]
        action: replace
        target_label: pod_name
      - source_labels: [__meta_kubernetes_pod_node_name]
        action: replace
        target_label: node
      - source_labels: [__meta_kubernetes_pod_label_app_kubernetes_io_instance]
        action: replace
        target_label: cluster_name

  - job_name: 'worker'
    kubernetes_sd_configs:
      - role: pod
        namespaces:
          names:
            - default
    tls_config:
      insecure_skip_verify: true
    relabel_configs:
      - source_labels: [__meta_kubernetes_pod_label_app_kubernetes_io_instance]
        action: keep
        regex: (?:alluxio)
      - source_labels: [__meta_kubernetes_pod_label_app_kubernetes_io_component]
        action: keep
        regex: worker
      - source_labels: [__meta_kubernetes_pod_annotation_prometheus_io_scrape]
        action: keep
        regex: true
      - source_labels: [__meta_kubernetes_pod_annotation_prometheus_io_path]
        action: replace
        target_label: __metrics_path__
        regex: (.+)
      - source_labels: [__address__, __meta_kubernetes_pod_annotation_prometheus_io_port]
        action: replace
        regex: ([^:]+)(?::\d+)?;(\d+)
        replacement: $1:$2
        target_label: __address__
      - action: labelmap
        regex: __meta_kubernetes_pod_label_(.+)
      - source_labels: [__meta_kubernetes_namespace]
        action: replace
        target_label: namespace
      - source_labels: [__meta_kubernetes_pod_name]
        action: replace
        target_label: pod_name
      - source_labels: [__meta_kubernetes_pod_node_name]
        action: replace
        target_label: node
      - source_labels: [__meta_kubernetes_pod_label_app_kubernetes_io_instance]
        action: replace
        target_label: cluster_name
```

Notice that the `job_name` in the `scrape_configs` needs to be unmodified, since it’ll be used as filters in the dashboard.

The following metadata is required:

```yaml
labels:
  app.kubernetes.io/instance: alluxio # used to distinguish different alluxio cluster
  app.kubernetes.io/component: worker # values from operator deployment are coordinator and worker. depends on the pod
annotations:
  prometheus.io/scrape: "true"
  # values should match with the port of the component. By default, it's 19999 for coordinator and 30000 for worker
  prometheus.io/port: "30000"
  prometheus.io/path: "/metrics/"
```

### Datadog

Alluxio emits metrics in the Prometheus format, which allows Datadog to directly integrate with Alluxio.

1. Ensure Datadog can access the ports listed in [Prometheus integration](#Prometheus)
2. Update Datadog configuration by adding multiple `prometheus_url` entries under the `instances` section in the configuration file

Example configuration snippet for polling multiple sources:

```yaml
instances:
  - prometheus_url: <http://<alluxio-coordinator-instance>>:19999/metrics
  - prometheus_url: <http://<alluxio-worker-1-instance>>:30000/metrics
  - prometheus_url: <http://<alluxio-worker-2-instance>>:30000/metrics
  ...
```

By following these steps, Datadog can seamlessly collect and monitor Alluxio metrics, providing insights and visibility into your Alluxio cluster's performance and health.
