# Monitoring Alluxio

Metrics provide invaluable insight into your Alluxio cluster's health and performance. Alluxio exposes metrics in the [Prometheus exposition format](https://prometheus.io/docs/instrumenting/exposition_formats/), allowing for easy integration with modern monitoring stacks.

This guide covers how to monitor your Alluxio cluster, from using the pre-configured dashboards provided by the Alluxio Operator to setting up your own monitoring manually.

## Default Monitoring with the Alluxio Operator

The easiest way to monitor Alluxio on Kubernetes is with the Alluxio Operator. By default, the operator deploys a complete monitoring stack alongside your Alluxio cluster, including [Prometheus](https://prometheus.io/) for metrics collection and [Grafana](https://grafana.com/) for visualization.

### Accessing the Grafana Dashboard

The Grafana dashboard is the primary tool for visualizing your cluster's metrics. You can access it in two ways:

#### 1. Accessing via Port Forwarding (Recommended)

Use `kubectl port-forward` to securely access the Grafana UI from your local machine.

```console
# Find the Grafana pod and forward port 3000
kubectl -n alx-ns port-forward $(kubectl -n alx-ns get pod -l app.kubernetes.io/component=grafana -o jsonpath="{.items[0].metadata.name}") 3000:3000
```

You can then open your browser and navigate to `http://localhost:3000`.

#### 2. Accessing via Node Hostname

If your Kubernetes nodes are directly accessible on your network, you can reach Grafana via its NodePort.

```shell
# Get the hostname of the node where Grafana is running
kubectl -n alx-ns get pod $(kubectl -n alx-ns get pod -l app.kubernetes.io/component=grafana --no-headers -o custom-columns=:metadata.name) -o jsonpath='{.spec.nodeName}'
```

Assuming the hostname is `foo.kubernetes.org`, you can access the Grafana service at `http://foo.kubernetes.org:8080/`.

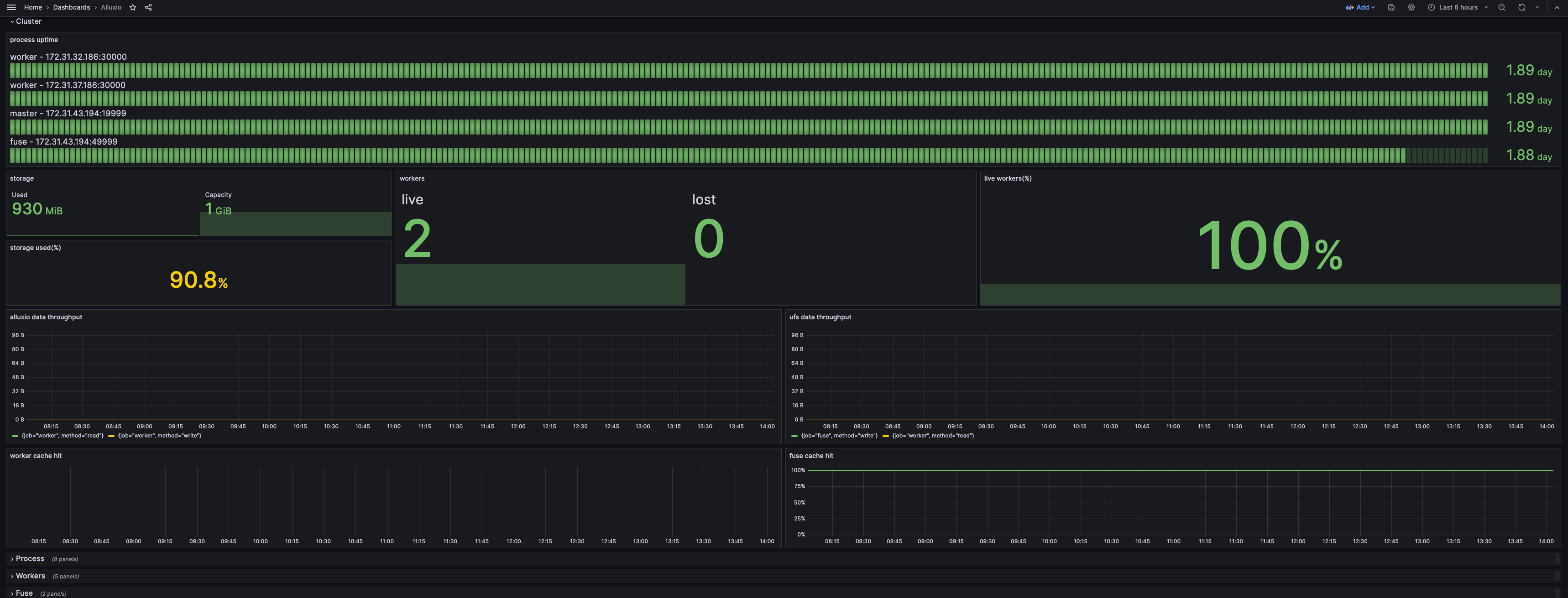
### Understanding the Dashboard

The default dashboard provides a comprehensive overview of your cluster's state.

<figure><img src="https://2151684257-files.gitbook.io/~/files/v0/b/gitbook-x-prod.appspot.com/o/spaces%2FNWz75Hze0Awxq1JksIzs%2Fuploads%2Fgit-blob-f08ccc4154c11f5c1871e9ba42541a23eb6c4551%2Fscreenshot_grafana_webui%20(1).png?alt=media" alt=""><figcaption></figcaption></figure>

* The **Cluster** section gives a high-level summary of the cluster status.
* The **Process** section details resource consumption (CPU, memory) and JVM metrics for each Alluxio component.
* Other sections provide detailed metrics for specific components like the coordinator and workers.

### Disabling the Default Grafana

If you wish to use your own Grafana instance, you can disable the default one by setting `spec.grafana.enabled` to `false` in your `AlluxioCluster` definition. Prometheus is a core component and cannot be disabled.

```yaml
apiVersion: k8s-operator.alluxio.com/v1
kind: AlluxioCluster
spec:
  grafana:
    enabled: false
```

### Advanced: Querying Metrics Directly

For advanced analysis or debugging, you can query the Prometheus and component endpoints directly.

#### Querying with Promtool

You can execute queries directly against the Prometheus server running in your cluster.

```shell
# Open a shell into the Prometheus pod
kubectl -n alx-ns exec -it $(kubectl -n alx-ns get pod -l app.kubernetes.io/component=prometheus --no-headers -o custom-columns=:metadata.name) -- /bin/sh

# Example: List all available Alluxio metrics
promtool query instant http://localhost:9090 'count({__name__=~".+"}) by (__name__)' | grep alluxio_

# Example: Get the total cache capacity
promtool query instant http://localhost:9090 'alluxio_cached_capacity_bytes'
# Example output:
# alluxio_cached_capacity_bytes{instance="worker:30000", job="worker"} => 10737418240 @[1753677978.351]
```

#### Querying Component Endpoints

Alluxio components (coordinator, workers, FUSE) expose a `/metrics/` endpoint for scraping.

```shell
# Get metrics directly from a component (e.g., local coordinator)
$ curl 127.0.0.1:19999/metrics/
```

Refer to the Metrics Reference for a complete list of available metrics.

## Integrating with an Existing Monitoring System

If you are not using the Alluxio Operator or have an existing monitoring infrastructure, you can integrate Alluxio with it manually.

### Integrating with Prometheus

Add the following scrape jobs to your `prometheus.yml` to collect metrics from Alluxio.

#### Standalone Prometheus

For a standalone Prometheus instance, use `static_configs`:

```yaml
global:
  scrape_interval: 60s

scrape_configs:
  - job_name: "coordinator"
    static_configs:
      - targets: [ '<COORDINATOR_HOSTNAME>:<COORDINATOR_WEB_PORT>' ]
  - job_name: "worker"
    static_configs:
      - targets: [ '<WORKER_HOSTNAME>:<WORKER_WEB_PORT>' ]
  - job_name: "fuse"
    static_configs:
      - targets: [ '<FUSE_HOSTNAME>:<FUSE_WEB_PORT>' ]
```

#### Prometheus in Kubernetes

For Prometheus running in Kubernetes, use `kubernetes_sd_configs` to automatically discover Alluxio pods. Ensure your Alluxio pods have the required labels and annotations.

```yaml
# prometheus.yml snippet for Kubernetes service discovery
scrape_configs:
  - job_name: 'alluxio-components'
    kubernetes_sd_configs:
      - role: pod
    relabel_configs:
      # Keep only pods with the prometheus.io/scrape=true annotation
      - source_labels: [__meta_kubernetes_pod_annotation_prometheus_io_scrape]
        action: keep
        regex: true
      # Scrape only Alluxio components
      - source_labels: [__meta_kubernetes_pod_label_app_kubernetes_io_name]
        action: keep
        regex: alluxio
      # Use the annotated path, default to /metrics
      - source_labels: [__meta_kubernetes_pod_annotation_prometheus_io_path]
        action: replace
        target_label: __metrics_path__
        regex: (.+)
      # Use the annotated port
      - source_labels: [__address__, __meta_kubernetes_pod_annotation_prometheus_io_port]
        action: replace
        regex: ([^:]+)(?::\d+)?;(\d+)
        replacement: $1:$2
        target_label: __address__
      # Create a 'job' label from the component name
      - source_labels: [__meta_kubernetes_pod_label_app_kubernetes_io_component]
        action: replace
        target_label: job
```

Your Alluxio pods must have the following metadata:

```yaml
# Example metadata for an Alluxio worker pod
metadata:
  labels:
    app.kubernetes.io/name: alluxio
    app.kubernetes.io/component: worker # (or coordinator, fuse)
  annotations:
    prometheus.io/scrape: "true"
    prometheus.io/port: "30000" # (19999 for coordinator, 49999 for fuse)
    prometheus.io/path: "/metrics/"
```

### Integrating with Grafana

1. **Add Prometheus as a Data Source**: In Grafana, add your Prometheus server as a new data source.
2. **Import the Alluxio Dashboard**: Download the official Alluxio dashboard template and import it into Grafana.
   * **Template URL**: [alluxio-ai-dashboard-template.json](https://alluxio-binaries.s3.amazonaws.com/artifactsBundle/ee/AI-3.7-13.0.0/alluxio-ai-dashboard-template.json)
   * Follow the [Grafana import guide](https://grafana.com/docs/grafana/latest/dashboards/export-import/#importing-a-dashboard).

### Integrating with Datadog

Datadog can ingest metrics directly from Alluxio's Prometheus endpoints.

1. Ensure your Datadog agent can reach the Alluxio component's metrics port (`19999` for coordinator, `30000` for workers).
2. In your Datadog configuration, add the Alluxio endpoints to your `prometheus.yml` check configuration.

Example `conf.d/prometheus.d/conf.yaml` snippet:

```yaml
instances:
  - prometheus_url: http://<alluxio-coordinator-hostname>:19999/metrics
    namespace: alluxio
    metrics:
      - "*"
  - prometheus_url: http://<alluxio-worker-1-hostname>:30000/metrics
    namespace: alluxio
    metrics:
      - "*"
  # Add an entry for each worker
```

This configuration allows Datadog to collect, monitor, and alert on your Alluxio cluster's metrics.
