# 监控和指标

指标提供了对集群内部发生的事情的洞察。它们是监控和调试的宝贵资源。\
Alluxio 设置了一个基于[Prometheus官方指标库](https://github.com/prometheus/client_java)的可配置指标系统。\
该指标系统以 Prometheus 的公开格式来陈列指标。

Alluxio 的指标被划分为根据 Alluxio 组件相对应的不同实例。当前支持以下实例：

* Coordinator: Alluxio coordinator 进程。
* Worker: Alluxio worker 进程。
* FUSE 进程: Alluxio FUSE进程。

## 使用

向目标 Alluxio 进程的`/metrics/`发送 HTTP 请求，获取所有指标的快照。

```shell
# 从 Alluxio 进程获取指标
$ curl <COORDINATOR_HOSTNAME>:<COORDINATOR_WEB_PORT>/metrics/
$ curl <WORKER_HOSTNAME>:<WORKER_WEB_PORT>/metrics/
$ curl <FUSE_HOSTNAME>:<FUSE_WEB_PORT>/metrics/
```

例如，对于本地进程：

```shell
# 从默认的19999端口获取本地 coordinator 指标
$ curl 127.0.0.1:19999/metrics/
# 从默认的30000端口获取本地 worker 指标
$ curl 127.0.0.1:30000/metrics/
# 从默认的49999端口获取本地 fuse 指标
$ curl 127.0.0.1:49999/metrics/
```

[Metrics](https://documentation.alluxio.io/ee-ai-cn/ai-3.6/reference/metrics)页面提供了更详细的指标的描述。

## 集成

### Kubernetes Operator

Operator 支持使用内置的 Prometheus 和 Grafana 构建集群。默认情况下 Prometheus 和 Grafana 都会开启。\
Grafana 可以被关闭，通过设置 `enabled` 字段为 false。Prometheus 不能被关闭。\
配置和 Grafana 模板已经包括在内。只需在 `AlluxioCluster` 配置中设置以下开关：

```yaml
apiVersion: k8s-operator.alluxio.com/v1
kind: AlluxioCluster
spec:
  grafana:
    enabled: false
```

### Grafana

Grafana 是一个用于可视化时间序列数据的指标分析和可视化软件。\
您可以使用 Grafana 更好地将 Alluxio 收集的各种指标可视化展示。\
该软件允许用户更容易地查看 Alluxio 中内存、存储和完成运行操作的变化。

Grafana 支持从 Prometheus 可视化数据。以下步骤可以帮助您基于 Grafana 和 Prometheus 轻松构建 Alluxio 监控系统。

1. 下载 Alluxio 的 Grafana 模板 JSON 文件：[alluxio-ai-dashboard-template.json](https://alluxio-binaries.s3.amazonaws.com/artifactsBundle/ee/AI-3.6-12.0.0/alluxio-ai-dashboard-template.json)
2. 将模板 JSON 文件导入以创建仪表板。请参阅此[示例](https://grafana.com/docs/grafana/latest/dashboards/export-import/#importing-a-dashboard)以导入仪表板。
3. 以自定义名称，例如 *prometheus-alluxio*，将 Prometheus 数据源添加到 Grafana。请参阅[教程](https://grafana.com/docs/grafana/latest/datasources/add-a-data-source/#add-a-data-source)以获取导入仪表板的帮助。

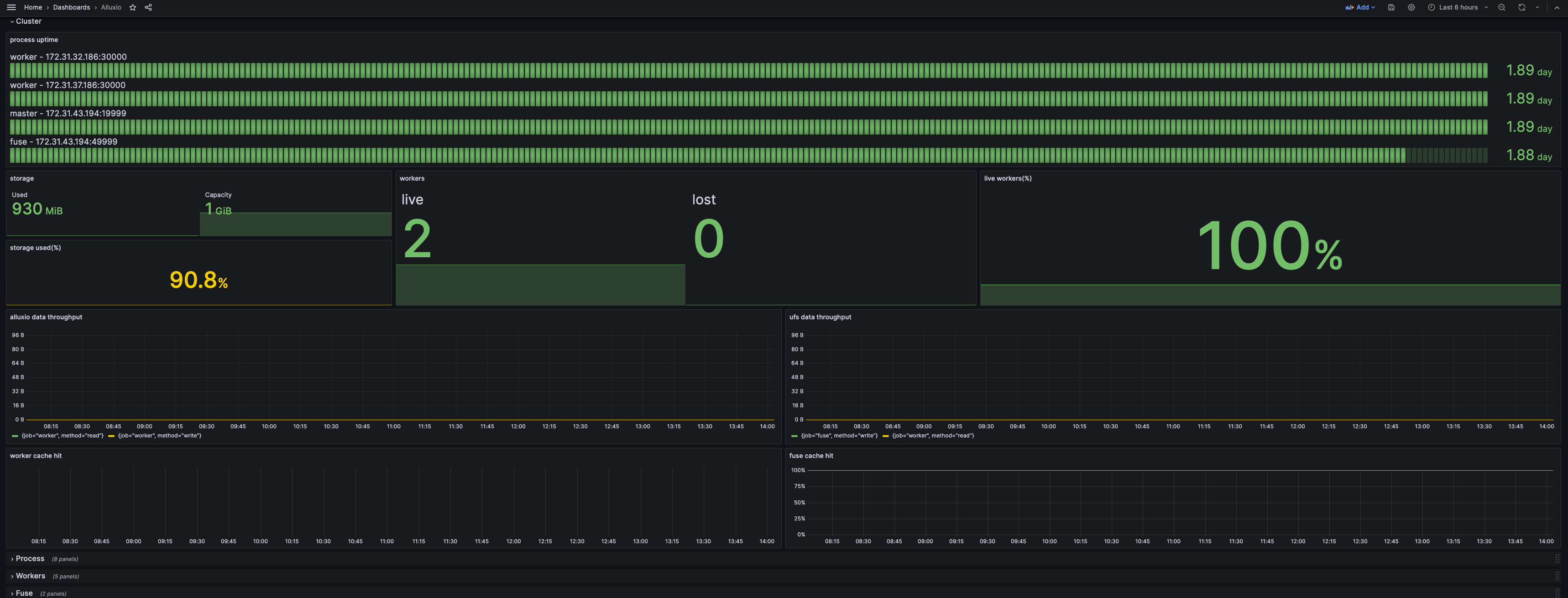
如果您的 Grafana 仪表板看起来像下面的截图，那么您已成功构建了监控系统。

<figure><img src="https://3373003307-files.gitbook.io/~/files/v0/b/gitbook-x-prod.appspot.com/o/spaces%2FwnevsZwPNckCUenYadxu%2Fuploads%2Fgit-blob-f08ccc4154c11f5c1871e9ba42541a23eb6c4551%2Fscreenshot_grafana_webui.png?alt=media" alt=""><figcaption></figcaption></figure>

默认情况下，只有 *集群* 行被展开，以显示当前状态的摘要。*进程* 行显示资源消耗和与 JVM 相关的指标，可以在顶部通过服务或实例进行过滤。\
其他行显示某些组件的详细信息，可以通过实例进行过滤。

#### 通过节点主机名访问Grafana

Grafana 会将在其主机的 8080 端口上公开其服务。使用 kubectl 获取主机名：

```shell
kubectl -n alx-ns get pod $(kubectl -n alx-ns get pod -l app.kubernetes.io/component=grafana --no-headers -o custom-columns=:metadata.name) -o jsonpath='{.spec.nodeName}'
```

假设主机名是`foo.kubernetes.org`，那么您可以在以下地址访问Grafana服务：

```
http://foo.kubernetes.org:8080/
```

#### 通过端口转发访问Grafana

如果因网络问题无法通过节点主机名直接访问 Grafana，可以使用端口转发将 Grafana 的端口映射到本地，从而通过本地端口进行访问。

执行 `kubectl port-forward` 命令进行端口转发

```console
kubectl -n alx-ns port-forward $(kubectl -n alx-ns get pod -l app.kubernetes.io/component=grafana -o jsonpath="{.items[0].metadata.name}") 3000:3000
```

您可以通过以下地址在本地直接访问 Grafana 服务：

```
http://localhost:3000
```

## Prometheus

使用示例 `prometheus.yml` 配置 Prometheus 服务以抓取相关指标。注意，如果需要适配内置的 Grafana，则不应更改 `job_name`。

```yaml
global:
  scrape_interval: 60s

scrape_configs:
  - job_name: "prometheus"
    static_configs:
      - targets: [ 'localhost:9090' ]
  - job_name: "coordinator"
    static_configs:
      - targets: [ '<COORDINATOR_HOSTNAME>:<COORDINATOR_WEB_PORT>' ]
  - job_name: "worker"
    static_configs:
      - targets: [ '<WORKER_HOSTNAME>:<WORKER_WEB_PORT>' ]
  - job_name: "fuse"
    static_configs:
      - targets: [ '<FUSE_HOSTNAME>:<FUSE_WEB_PORT>' ]
```

如果要在 Kubernetes 中启动独立的 Prometheus 服务，请参考以下代码片段，额外从 Kubernetes 环境中提取 Pod 注解。

```yaml
scrape_configs:
  - job_name: 'prometheus'
    kubernetes_sd_configs:
      - role: pod
        namespaces:
          names:
            - default
    tls_config:
      insecure_skip_verify: true
    relabel_configs:
      - source_labels: [__meta_kubernetes_pod_label_app_kubernetes_io_instance]
        action: keep
        regex: (?:alluxio)
      - source_labels: [__meta_kubernetes_pod_label_app_kubernetes_io_component]
        action: keep
        regex: prometheus
      - source_labels: [__meta_kubernetes_pod_annotation_prometheus_io_scrape]
        action: keep
        regex: true
      - source_labels: [__meta_kubernetes_pod_annotation_prometheus_io_path]
        action: replace
        target_label: __metrics_path__
        regex: (.+)
      - source_labels: [__address__, __meta_kubernetes_pod_annotation_prometheus_io_port]
        action: replace
        regex: ([^:]+)(?::\d+)?;(\d+)
        replacement: $1:$2
        target_label: __address__
      - action: labelmap
        regex: __meta_kubernetes_pod_label_(.+)
      - source_labels: [__meta_kubernetes_namespace]
        action: replace
        target_label: namespace
      - source_labels: [__meta_kubernetes_pod_name]
        action: replace
        target_label: pod_name
      - source_labels: [__meta_kubernetes_pod_node_name]
        action: replace
        target_label: node
      - source_labels: [__meta_kubernetes_pod_label_app_kubernetes_io_instance]
        action: replace
        target_label: cluster_name

  - job_name: 'coordinator'
    kubernetes_sd_configs:
      - role: pod
        namespaces:
          names:
            - default
    tls_config:
      insecure_skip_verify: true
    relabel_configs:
      - source_labels: [__meta_kubernetes_pod_label_app_kubernetes_io_instance]
        action: keep
        regex: (?:alluxio)
      - source_labels: [__meta_kubernetes_pod_label_app_kubernetes_io_component]
        action: keep
        regex: coordinator
      - source_labels: [__meta_kubernetes_pod_annotation_prometheus_io_path]
        action: replace
        target_label: __metrics_path__
        regex: (.+)
      - source_labels: [__address__, __meta_kubernetes_pod_annotation_prometheus_io_port]
        action: replace
        regex: ([^:]+)(?::\d+)?;(\d+)
        replacement: $1:$2
        target_label: __address__
      - action: labelmap
        regex: __meta_kubernetes_pod_label_(.+)
      - source_labels: [__meta_kubernetes_namespace]
        action: replace
        target_label: namespace
      - source_labels: [__meta_kubernetes_pod_name]
        action: replace
        target_label: pod_name
      - source_labels: [__meta_kubernetes_pod_node_name]
        action: replace
        target_label: node
      - source_labels: [__meta_kubernetes_pod_label_app_kubernetes_io_instance]
        action: replace
        target_label: cluster_name

  - job_name: 'worker'
    kubernetes_sd_configs:
      - role: pod
        namespaces:
          names:
            - default
    tls_config:
      insecure_skip_verify: true
    relabel_configs:
      - source_labels: [__meta_kubernetes_pod_label_app_kubernetes_io_instance]
        action: keep
        regex: (?:alluxio)
      - source_labels: [__meta_kubernetes_pod_label_app_kubernetes_io_component]
        action: keep
        regex: worker
      - source_labels: [__meta_kubernetes_pod_annotation_prometheus_io_scrape]
        action: keep
        regex: true
      - source_labels: [__meta_kubernetes_pod_annotation_prometheus_io_path]
        action: replace
        target_label: __metrics_path__
        regex: (.+)
      - source_labels: [__address__, __meta_kubernetes_pod_annotation_prometheus_io_port]
        action: replace
        regex: ([^:]+)(?::\d+)?;(\d+)
        replacement: $1:$2
        target_label: __address__
      - action: labelmap
        regex: __meta_kubernetes_pod_label_(.+)
      - source_labels: [__meta_kubernetes_namespace]
        action: replace
        target_label: namespace
      - source_labels: [__meta_kubernetes_pod_name]
        action: replace
        target_label: pod_name
      - source_labels: [__meta_kubernetes_pod_node_name]
        action: replace
        target_label: node
      - source_labels: [__meta_kubernetes_pod_label_app_kubernetes_io_instance]
        action: replace
        target_label: cluster_name

  - job_name: 'fuse'
    kubernetes_sd_configs:
      - role: pod
        namespaces:
          names:
            - default
    tls_config:
      insecure_skip_verify: true
    relabel_configs:
      - source_labels: [__meta_kubernetes_pod_label_app_kubernetes_io_instance]
        action: keep
        regex: (?:alluxio)
      - source_labels: [__meta_kubernetes_pod_label_app_kubernetes_io_component]
        action: keep
        regex: (csi-)?fuse
      - source_labels: [__meta_kubernetes_pod_annotation_prometheus_io_scrape]
        action: keep
        regex: true
      - source_labels: [__meta_kubernetes_pod_annotation_prometheus_io_path]
        action: replace
        target_label: __metrics_path__
        regex: (.+)
      - source_labels: [__address__, __meta_kubernetes_pod_annotation_prometheus_io_port]
        action: replace
        regex: ([^:]+)(?::\d+)?;(\d+)
        replacement: $1:$2
        target_label: __address__
      - action: labelmap
        regex: __meta_kubernetes_pod_label_(.+)
      - source_labels: [__meta_kubernetes_namespace]
        action: replace
        target_label: namespace
      - source_labels: [__meta_kubernetes_pod_name]
        action: replace
        target_label: pod_name
      - source_labels: [__meta_kubernetes_pod_node_name]
        action: replace
        target_label: node
      - source_labels: [__meta_kubernetes_pod_label_app_kubernetes_io_instance]
        action: replace
        target_label: cluster_name
```

请再次注意，如果需要适配内置的 Grafana，`scrape_configs` 中的 `job_name` 需要保持不变。

以下是所需的元数据：

```yaml
labels:
  app.kubernetes.io/instance: alluxio # 用于区分不同的 alluxio 集群
  app.kubernetes.io/component: worker # alluxio 集群的组件，包括 coordinator、worker 和 fuse 和 csi-fuse。
annotations:
  prometheus.io/scrape: "true"
  # 值应与组件的端口匹配。默认情况下，coordinator 为 19999，worker 为 30000，fuse 为 49999
  prometheus.io/port: "30000"
  prometheus.io/path: "/metrics/"
```

### Datadog

Alluxio 会导出 Prometheus 格式的指标，这使得 Datadog 可以直接和Alluxio集成。

1. 确保 Datadog 可以访问在[Prometheus集成](#Prometheus)中列出的端口
2. 在 Datadog 配置文件的 `instances` 字段下增加多条 `prometheus_url` 配置

以下是从多个组件获取指标的配置片段：

```yaml
instances:
  - prometheus_url: <http://<alluxio-coordinator-instance>>:19999/metrics
  - prometheus_url: <http://<alluxio-worker-1-instance>>:30000/metrics
  - prometheus_url: <http://<alluxio-worker-2-instance>>:30000/metrics
  ...
```

按照以上步骤，就能让 Datadog 无缝地收集和监控 Alluxio 的指标，为您的 Alluxio 集群性能和健康状况提供深入分析与全面监控。
